Files
blog/content/projects/teleinfo-exporter/index.md
2024-02-18 17:38:06 +01:00

3.3 KiB

title, date, slug, showAuthor, showWordCount, showReadingTime, showRelatedContent, showPagination, tags
title date slug showAuthor showWordCount showReadingTime showRelatedContent showPagination tags
Teleinfo Exporter 2023-12-19 teleinfo-exporter false false false false false
docker
esp32
grafana
mqtt
prometheus
python

Overview

overview {{< github repo="d3vyce/teleinfo-exporter" >}}

Teleinfo Exporter is a simple Prometheus exporter for Linky (French smart electricity meter).

This project is based on Nicolas Bernaerts' Tasmota Teleinfo module: Github

Features

  • Available in pip and docker versions
  • Supports basic auth and TLS
  • Complete monitoring of linky metrics
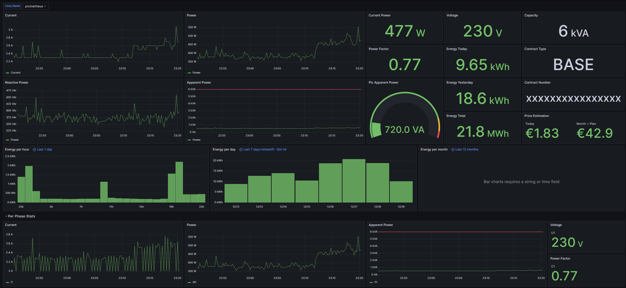
  • Grafana Dashboard with:
    • Estimation of monthly electricity bill
    • Last 24 hours consumption
    • Last 7 days consumption
    • Last 12 months consumption
    • Metrics by current phase
    • Energy Today/Yesterday/Total
    • Contract Type/Capacity/Number

Installation

Pip

python3 -m pip install teleinfo-exporter
teleinfo-exporter --help

Docker

Minimal Docker compose:

services:
  web:
    image: ghcr.io/d3vyce/teleinfo-exporter:latest
    environment:
      - BROKER_HOSTNAME=10.10.0.10
    ports: 
      - 8000:8000
    restart: always

Architectures

Architecture Available Tag
x86-64 amd64-<version tag>
arm64 arm64-<version tag>

Version Tags

Tag Available Description
latest Latest version

Variables

Argument Variable Description Default
--http_port -e HTTP_PORT HTTP Port 8000
--auth_user -e AUTH_USER Basic Auth User
--auth_hash -e AUTH_HASH Basic Auth Hash
--http_cert -e HTTP_CERT HTTP Certificate
--http_key -e HTTP_KEY HTTP Key
--broker_host -e BROKER_HOST MQTT Host
--broker_port -e BROKER_PORT MQTT Port 1883
--broker_user -e BROKER_USER MQTT User
--broker_password -e BROKER_PASSWORD MQTT Password
--broker_topic -e BROKER_TOPIC Teleinfo Topic teleinfo/tele/SENSOR

Configuration

HTTP Authentication

To generate the password hash use the following command:

htpasswd -bnBC 10 "" PASSWORD | tr -d ':'

Prometheus

Config example:

scrape_configs:
  - job_name: 'Teleinfo'
    scheme: https
    tls_config:
      ca_file: teleinfo.crt
    basic_auth:
      username: USER
      password: PASSWORD
    static_configs:
      - targets:
        - 192.168.1.2:8000